电化学/电絮凝
水处理案例
- 绿色煤电标杆工程-电絮凝含煤废水处理系统投入试运行——成都飞创助力内蒙古能源集团双电厂案例分享
- 医疗废水处理项目-湘阴中医院水处理
- 电絮凝水处理项目-万盛煤化二氧化硅去除
- 北平电厂含煤废水电絮凝处理项目
- 电絮凝水处理项目-平顶山煤电厂含煤废水处理
联系ag真人国际官网
微信:15882220395
电话:15882220395
邮箱:sales@filtrascale.com
地址:四川省成都市双流蛟龙工业港沅江路100号/湖南省邵阳市武冈市浙商产业园
epc 型电化学水处理系统:工业循环冷却水零排污的革新之选
价格: 元
分类:循环水电解处理
型号:hd-epc
尺寸:

工业循环冷却水的痛点
结垢问题严重
工业循环冷却水在长期运行过程中,水中的钙、镁等离子会不断浓缩,极易在管道和设备表面形成碳酸钙、碳酸镁等水垢。这些水垢的导热性极差,会大幅降低换热器等设备的换热效率,导致能源浪费,增加生产成本。研究表明,水垢厚度每增加 0.5-1 mm,换热效率可能下降 10%-30%,具体取决于水垢类型和换热器设计。

微生物滋生威胁大
循环冷却水的温度和水质条件适宜微生物生长繁殖。细菌、藻类等微生物大量滋生后,会形成生物黏泥,不仅堵塞管道,影响水流,还会对金属设备造成严重的腐蚀。如某电力企业的循环冷却水系统,因微生物问题,管道腐蚀穿孔,被迫停产检修,造成了巨大的经济损失。

水质恶化影响系统运行
随着循环次数增加,水中的杂质、盐分不断积累,水质恶化,导致循环水的腐蚀性增强,对设备的使用寿命产生严重影响。而且,为了维持系统运行,不得不频繁补水和排污,造成大量水资源浪费。
工业循环冷却水零排污的难点
高含盐量废水处理困难
循环冷却水排污水含盐量高,成分复杂,处理难度极大。常规的处理方法难以将其中的盐分有效去除,达到回用标准。如果处理不当,回用于循环水系统会进一步加重结垢和腐蚀问题。
处理成本高昂
实现零排污需要对循环冷却水进行深度处理,涉及多种复杂工艺和设备,这使得处理成本大幅增加。从预处理到多级浓缩、结晶出盐等环节,每一步都需要投入大量资金用于设备购置、运行维护和药剂消耗,很多企业难以承受。
技术集成度要求高
零排污技术需要将多种处理工艺高效耦合,对技术的集成度和稳定性要求极高。任何一个环节出现问题,都可能影响整个系统的运行效果,导致零排污目标无法实现。
epc 型电化学水处理系统简介
epc 型电化学水处理系统基于先进的电化学原理,通过在反应室内设置阴阳极,使循环冷却水在电场作用下发生一系列反应。

在阴极,水分子得到电子产生氢气和氢氧根离子,形成的高 ph 环境促使水中的钙、镁离子形成碳酸钙、氢氧化镁等沉淀,从而有效降低水的硬度,减少结垢风险。同时,阴极反应还能将部分重金属离子还原为金属单质沉淀去除。
2h2o 2e-→h2↑ 2oh-
若存在co32-:ca2 co32-→caco3↓
若存在hco3-(碱性条件下分解):hco3- oh-→co32- h2o
生成的co32-再与ca2 结合为caco3沉淀
在阳极,氯离子被氧化生成氯气,氯气与水反应生成次氯酸等强氧化性物质,能够杀灭水中的细菌、藻类等微生物,抑制生物黏泥的产生。此外,阳极还会产生臭氧、氧自由基等氧化性物质,进一步强化对有机污染物的分解能力。
2h2o-4e-→o2↑ 4h
氧自由基:o2 e-→o2-
羟基自由基(由水活·o2-进一步反应生成):h2o→·oh h e-

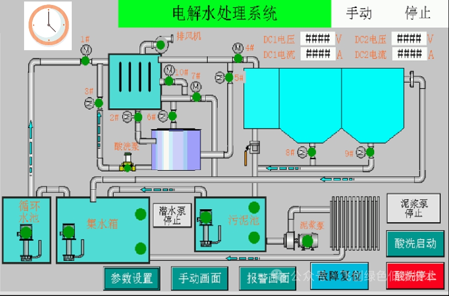
反应室
作为核心部件,反应室是电化学反应发生的场所。采用特殊材质制造,能够耐受电化学腐蚀,确保长期稳定运行。内部电极布局经过精心设计,优化电场分布,提高反应效率。

控制系统
配备先进的 plc 控制系统,可根据循环水的水质、水量等参数实时调整反应电流、电压等运行参数,实现自动化运行。同时,具备故障诊断和报警功能,便于及时发现和处理系统故障。

斜管沉降装置
用于分离反应产生的沉淀物质。斜管设计增加了沉淀面积,提高沉淀效率,使处理后的水能够快速澄清,减少悬浮物含量。

反洗系统
定期对设备进行反冲洗,清除附着在电极和管道表面的污垢,保证设备的正常运行,延长设备使用寿命。
设备支架
稳固支撑整个系统,确保设备安装牢固,适应不同的安装环境。
epc 型电化学水处理系统型号表

以上参数仅作参考,具体选型细节请咨询飞创科技工程师
epc 型电化学水处理系统功能特点

高效除垢
单次总硬度去除率达20%甚至更高,能有效降低水中钙、镁离子浓度,从根源上解决结垢问题,显著提高换热器等设备的换热效率,降低能源消耗。
强力杀菌灭藻
通过阳极产生的多种强氧化性物质,对水中的细菌、藻类等微生物具有强大的杀灭作用,异养菌总数可控制在较低水平,有效抑制生物黏泥的产生,保护设备免受微生物腐蚀。
提高循环水浓缩倍数
可将循环水浓缩倍数提高至 6倍以上,大大减少了补水和排污量,实现 60%以上的节水效果,降低水资源浪费,符合零排污技术规范中对水平衡和盐平衡的要求。

上表是以浓缩倍数1.5的补水量为基准进行节水率计算
运行稳定可靠
活动部件少,设备采用高质量材料制造,经过严格的出厂测试,运行稳定性高。先进的控制系统可根据水质变化自动调整运行参数,确保系统始终处于最佳运行状态。
自动化程度高
plc 预设程序,可实现无人值守自动运行,减少人工操作成本,降低人为因素对系统运行的影响。同时,具备远程监控功能,方便用户随时随地了解设备运行情况。
环保无污染
整个处理过程不添加化学药剂,避免了化学药剂带来的二次污染问题。产生的沉淀物质可通过污泥脱水单元进行处理,符合环保要求。

成都飞创科技有限公司的第五代 epc 型电化学水处理系统,凭借其独特的工作原理、完善的系统组成和卓越的功能特点,为工业循环冷却水的零排污处理提供了可靠、高效的ag娱乐平台官方网站的解决方案。在《工业循环冷却水零排污技术规范》的引领下,epc 型电化学水处理系统必将助力工业企业突破循环冷却水处理难题,实现绿色、可持续发展。
- 上一篇:aec脱硫废水电絮凝处理系统
- 下一篇:没有了!


